Back in 2009, Bitcoin was the only blockchain. Fast-forward 15 years and add tens of billions of dollars of investor cash, and now there are thousands of them.
With so many different blockchains out there, knowing how to compare them and across what metrics is essential for investors and users alike.
This article explores how to use DefiLlama to compare blockchains and why doing so matters.
How to compare blockchains
DefiLlama harvests public data to keep tabs on the inflows and outflows of money across hundreds of blockchains.
To access it, go to the DefiLlama website and click the Compare Chains tab under the DeFi dashboards section.
Users can pit blockchains against each other and compare them across several metrics, like total value locked, fees and revenue, active users, and transaction count.
Total Value Locked
In the context of blockchains, TVL refers to the total value of cryptocurrency that is deposited into smart contracts on a particular blockchain.
A higher blockchain TVL is usually a reflection of its popularity with investors.
However, TVL can sometimes be misleading.
For example, Ethereum’s TVL is much higher than Bitcoin’s — even though Bitcoin’s market capitalisation is triple that of Ethereum.
The higher TVL is down to Ethereum’s greater support for smart contracts. DeFi protocols built using complex smart contracts, such as decentralised exchanges and lending protocols, have attracted tens of billions of dollars of deposits.
By contrast, Bitcoin’s TVL is minuscule because of its limited support for smart contracts.

Fees and revenue
While TVL is still a great way to gauge a blockchain’s popularity at a glance, looking at other metrics within the Compare Chains dashboard can help create a more complete comparison.
Comparing the fees and revenue two blockchains create can yield insights into not only user activity, but also how financially sustainable they are.
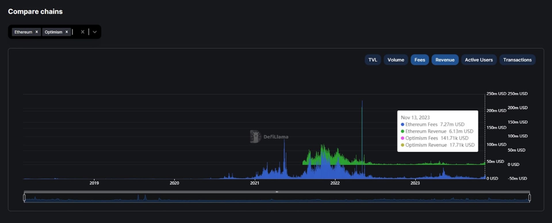
Let’s use DefiLlama to compare Ethereum and Optimism.
Here we can see a large portion of Ethereum’s transaction fees go back to the network as revenue — in Ethereum’s case these fees are burned. On Optimism, an Ethereum layer 2 network, a much smaller proportion of its fees are kept as revenue.

That is because Optimism has to pay the Ethereum network it is built on top of to confirm transactions. The majority of transaction fees Optimism charges users are paid to Ethereum, while Optimism keeps what’s left.
Even so, Optimism, along with other Ethereum layer 2 networks, produce millions of dollars of revenue each month.
Active users and transactions
The Active Users and Transactions metrics are powerful in and of themselves. But when combined they can reveal deeper insights into the behaviour of the users on different blockchains.
First, let’s compare the active users on Polygon and Ethereum. On DefiLlama, the active users metric is synonymous with active wallet addresses.

As we can see in the example, Polygon has a little over 60,000 more active addresses than Ethereum does.
Next, let’s compare transactions.

Here we can see Polygon processes almost three times the number of transactions Ethereum does.
Now, let’s combine these two comparisons.
By dividing daily transactions by daily active addresses on Nov. 15, we find that each Polygon address made an average of 7.7 transactions.
On Ethereum, however, each address only made an average of 3.5 transactions.
So, what might be behind this difference? Well, Ethereum transaction fees are much higher than those on Polygon, which could be one influence.
But be careful when comparing transactions — not all blockchains allow for a fair comparison.
For example, Solana’s transaction count is much higher than any other blockchain DefiLlama lists. Is this because Solana users are just more active? Maybe not.
It’s actually because around 85% of all Solana transactions are from validators communicating with each other every time the network creates a new block. Such transactions happen automatically to keep the blockchain running.
Why are blockchains different from each other?
Aside from popularity and marketing, there are fundamental differences between blockchains based on what they’re trying to achieve.
A lot of what makes a specific blockchain unique can be boiled down to its approach to solving the so-called blockchain trilemma.
The blockchain trilemma posits that blockchains want to achieve sufficient security, scalability and decentralisation, but can only ever solve any two at the same time by sacrificing the third.
In the context of blockchains, security, scalability and decentralisation are defined as follows:
- Security. Some blockchains are better at safeguarding assets and data than others due to different consensus mechanisms – how blockchain transactions are validated.
- Scalability. Some blockchains can handle more transactions than others, making them better suited for sudden surges in use that bring in a tidal wave of traffic.
- Decentralisation. Some blockchains are more decentralised than others. In more decentralised networks, control and consensus rests in the hands of the community; in less decentralised networks, a smaller group of people call the shots.
A fast blockchain that can process lots of transactions at once might have to sacrifice decentralisation to achieve those high speeds. Conversely, some blockchains sacrifice speed and transaction throughput to maintain higher security.
Decentralisation, though, is what sets blockchains apart from other payment networks. Truly decentralised networks minimise centralised weak points and are more resistant to censorship. The most decentralised blockchains are public blockchains, like Bitcoin or Ethereum.
In contrast, some networks, known as private blockchains, happily forsake decentralisation for speed and security. These networks, such as the ConsenSys Quorum or Sygnum’s Desygnate, are invite-only.
Private blockchains’ security and speed is top-notch, but only for a select group of users. There are usually just a handful of companies that validate and view transactions.
Next steps
- Compare active users and transactions across different blockchains and find out which ones have the most active users.
- Investigate different approaches to the blockchain trilemma and read about those who claim to have solved the problem.






